Best Embedded BI Platforms: A Fact-based Comparison Guide

The concise guide to evaluating embedded BI tools.
LAST UPDATED February 27, 2026
AUTHOR Holistics Team

Most embedded analytics guides exist to game search engines. Not this one. Here's a fact-based, methodical breakdown of embedded BI tools you can actually use.

Our approach:

  • Facts are prioritized over opinions, no recommendations pushed
  • Details are backed by official documentation
  • High-level criteria are broken down into specific, measurable sub-points
  • Findings are presented in in clear, comparable tables
  • Linking to real-world discussions from actual users

The embedded analytics platforms compared in this document are: Holistics, Looker, Tableau, Power BI, Embeddable, Metabase, Domo, Sisense, Sigma Computing, Luzmo, Reveal BI.

We understand we might come across as biased, since we're also a vendor selling embedded analytics. Rather than claiming neutrality, we'll let the content below speak for itself.

Found an inaccuracy or want your tool added? Use this form.
Want to create your own comparison sheet to collaborate with your team? Get the Google Sheet version here.


Feature-by-Feature Comparison Table

Scroll to the right to see more
Dimension
Holistics logo Holistics
Looker logo Looker
Tableau logo Tableau
Power BI logo Power BI
Embeddable logo Embeddable
Metabase logo Metabase
Domo logo Domo
Sisense logo Sisense
Sigma Computing logo Sigma Computing
Luzmo logo Luzmo
Reveal BI logo Reveal BI
Demo Playground
Available
Status: This is a demo WIP status
Available
Available
Available
Available
Pricing Structure for Embedded Analytics
Learn more

Pricing is among the most important factors to consider when evaluating BI tools. A good embedded pricing should be easy to start when doing POC, as well as not be too expensive when you scale up.

Typically, embedded analytics tools have a pricing structure that scales with the number of embedded viewers or the usage of your application. Common pricing structures are:

  • Seat-based pricing: Pricing by embed viewers.
  • Platform pricing: One fixed price (usually quoted and negotiated) for unlimited viewers.
  • Usage-based pricing: Pricing by some usage metric like report runs or active sessions.
  • Additionally, some tools may have feature-tiered pricing.
  • Some vendors may offer discounted pricing for your POC period.
Pricing Metric
Query runs/Query slots
Select between Query Runs or Concurrent Workers. With unlimited dashboard viewers. source
API calls
One production instance, 10 Standard Users, 2 Developer Users, upgrades, up to 500,000 query-based API calls per month, and up to 100,000 administrative API calls per month. source
Analytical Impressions
Pay for entitlements of Analytical Impressions. Applies to users with the Viewer role. source
Node Type & Node Instances
Pricing based on node types and node instances. To publish content to an embedded capacity, at least one user requires a Power BI Pro license. source
Feature-tiered
Flat-price monthly/annual subscription. Price on request.
Feature-tiered
Full-powered embedding starts from Pro plan ($500/mo). source
Usage-based pricing
Domo uses a credit-based pricing model based on data rows, executions, and platform activities. source
Not Available
Sisense pricing isn't public and depends on use case and budget; contact Sisense for a tailored quote.
User Licences & Platform Fees
Preview
Pricing isn't publicly available, but discussions on Reddit suggest it's based on a platform fee and user licenses.
MAV & MAD
For the Pro Plan (USD 2,050/month), you get 500 Monthly Active Viewers (MAV) and 5 Monthly Active Designers (MAD). source
Not Available
Not publicly available, but appears to follow an SDK flat-rate model. source
Pricing Estimate
$9,600+/year
Starting at $800 per month for the standard plans. Contact sales for detailed embedded pricing. source
$83,665+/year
Vendr's data shows Looker costs ~$83,665/year on average, while embedded pricing starts at $180K/year, per Reddit users. source 1 , source 2
Not Available
No pricing estimate available. Contact sales for a custom quote. source
$9,000+/year
Power BI Embedded starts at $735.91/month for an A1 node (1 vCore) and increases with node type and count. source
Not Available
No pricing estimate available. Contact sales for a custom quote.
$6,000+/year
Embedded analytics is available in the Pro Plan ($500/month + $10/user). source
Not Available
Vendr data shows Domo costs ~$134K/year on average. Requires speaking to sales for embedded pricing. source
Not Available
Requires speaking to sales for embedded pricing. Vendr data shows standard Sisense costs ~$136K/year on average. source
Not Available
Requires speaking to sales for embedded quote. Vendr data shows Sigma standard plans costs ~$57K/year on average. source
$11,940+/year
The Basic plan starts at $995/month for 100 Monthly Active Viewers (MAV) and 1 Monthly Active Designer (MAD). source
Not Available
Requires talking to Sales.
Embedding Methods
Learn more

Embedding methods affect the customizability of your embedded apps. Typically with higher customization, the tradeoff is higher development effort.

Common embedding methods are:

  • iFrame: Embeds a pre-built dashboard or report into your app using an HTML iframe tag.
  • Web Components: Embeds analytics as reusable custom web components that integrate natively into your app's UI framework.
  • API integration: Uses APIs to fetch and render data dynamically, allowing custom-built dashboards within your app.
  • SDK: Provides a software development kit (SDK), often in a specific programming language or framework (e.g., React SDK), to integrate and customize analytics. Each method has its pros and cons. You should evaluate embedding approaches based on your app's architecture, required level of customization, and available development resources.
iFrame Embedding
iframe Embedding
Preview
Provide sandbox UI for generating the iFrame backend code source
Signed embedding
Preview
Allow developers to generate signed embed URLs for dashboards, Looks, or Explores. source
iframe Embedding
Provide embed codes with configurable URL parameters for iframes on external applications. source
iframe Embedding
Create secure token-based URLs for iframes, with access controlled via Azure Active Directory. source
Static embedding
Preview
Allow users to generate signed URLs with tokens for secure embedding. source
iframe Embedding
Preview
Allows developers to embed cards and dashboards via iframe using URL attributes source
iframe Embedding
Preview
Supports embedding via iframe with web access token and customizable filter settings. source
iframe Embedding
Provide embed URLs and secure authentication tokens that can be integrated into external apps via configurable iframe parameters source
iframe Embedding
Not Available
SDK Embedding
JavaScript SDK
Preview
Offers Embed SDKs for JavaScript, allowing developers to streamline embedding workflows. source
SDK embedding
Not Available
JavaScript SDK
Provides a JavaScript SDK with pre-built functions for authentication, event handling, and embedded report interaction source
Embed SDK
Offer web components or native React/Vue embeds. source
React SDK
Offers an Embedding SDK for React, allowing developers to integrate individual Metabase components. source
Compose SDK
Supports embedding analytics with Compose SDK, a set of client-side libraries and components for query composition and data visualization. source
React SDK
Sigma's Embed SDK for React simplifies app integration with a developer-friendly interface, in contrast to the JavaScript API that offers more control but needs more coding. source
SDK Embedding
Provides a web component to securely embed a specific Luzmo dashboard. source
Reveal SDK
Supported with Reveal SDK Web Component Wrappers, currently in Beta. source
API Integration
Embed API
Embed API allows developers to programmatically control embedded content, such as dynamically generating embed URLs and interacting with Looker content. source
JavaScript API
Provides a JavaScript API that allows developers to interact with embedded dashboards programmatically. source
REST API
Provides REST APIs that enable developers to programmatically retrieve embed URLs, generate embed tokens, and manage content. source
Embeddable API
Provides an embedding API that programmatically list all Embeddables in your workspace. source
Embed API
Provides an embedding API that enables developers to fetch cards and dashboards via JSON Web Tokens (JWTs). source
Embed API
Enables automated embed token creation for secure access, with authentication and pre-set filters for controlled data access. source
Embed API
Offers a REST API for advanced user and developer access to server functions like user management, data model manipulation, and dashboard customization. source
REST API
Enables programmatic management of users, permissions, workbooks, and tasks like onboarding, data export, and row-level security. source
Core API
Provides access to the same API used to build Luzmo, which uses REST with default HTTP verbs and JSON Content. source
Reveal API
Supports receiving data directly from Reveal SDK. source
Public Embedding
Shareable Link
Allow users to create a shareable link of a dashboard, and embed it directly to websites. source
Embeddable URLs
Preview
Allow users to share data visualizations publicly via embeddable URLs source
Tableau Public
Supports public embedding via Tableau Public, enabling users to publish visualizations to a publicly accessible server. source
Publish To Web
Preview
Via "Publish to Web" option, which generates a publicly accessible embed URL for sharing reports without authentication. source
Public Embedding
Public embedding available via provided embedding methods
Public Links
Preview
Allow dashboards and questions to be shared via public links, which generate a shareable URL anywhere. source
Public Embedding
Allows users to embed dashboards with a publicly accessible link. source
Public Embedding
Preview
Allows sharing content (workbooks, pages, or individual elements) with publicly accessible links. source
Public Embedding
Preview
Allows users to publish dashboards to a publicly accessible link. source
Permission & User Access Control
Learn more

Embedded tools should ensure each customer can only see their own data and prevents unauthorized modifications. This is called multi-tenancy. Most embedded BI tools support the basic version of this capability.

When evaluating, look into permission levels (e.g., column-level access, row-level access, password-protected sharing) and ensure permission settings are intuitive.

Multi-tenancy
Multi-tenancy
Preview
Support row-level access controls managed through secure server-side tokens (JWT).
Multi-tenancy
Supports Row-Level Access Control (RLS), and user attributes to securely segment data and tailor experiences for different tenants.
Multi-tenancy
Supports site-level segmentation, user permissions, and Row-Level Security (RLS) to isolate data and content for different tenants.
Multi-tenancy
Supports row-level security, user filters, tenant-specific configurations.
Multi-tenancy via RLS
Multi-tenant and single-tenant setups supported via row/table/schema-level security. source
Multi-tenancy
Supports row-level security via JWT tokens and multi-tenant deployments.
Multi-tenancy
Configurable via programmatic filtering. Also supports configurable rows and columns policies using PDP (Personalized Data Permissions). source
Multi-tenancy
Enables row-level security with rules controlling user access to raw data, automatically tailoring dashboards to display user-specific data. source
Multi-tenancy
Supports column-level security by configuring the embed API to pass user attributes at runtime. source
Multi-tenancy
Supports multi-tenancy through flexible token-based overrides and plugin architecture. source
RLS with Usercontext
Supports user-specific data access with row-level security. source
Dynamic Data Sources
Dynamic Data Sources
Preview
Allow connecting to different data sources (databases) based on different customers (tenants). source
Environment API
Connects dynamically to unlimited data sources via the Environments API. source
Dataset Switching
Allow users to dynamically change the underlying data of embedded dashboards. source
Dynamic Elasticube
Dynamically determines the appropriate data source for powering a given dashboard. Supports only Windows and Linux. source
Dynamic Warehouse Switching
Preview
Sigma supports dynamic Warehouse and Role switching at runtime, configurable via the Embed API. source
Via UserContext
Reveal BI dynamically configures data sources based on user context such as permissions, or tokens to determine access and usage. source
Look & Feel
Learn more

The BI tools should allow developers to maintain a branding consistency, deliver customized dashboards and cater to diverse visualization needs.

When evaluating, look into the level of customization for colors, fonts, layout. Assess the variety of chart types and their customizability.

CSS & Custom Styles
Custom Theme and CSS Styling
Allow users to create custom, reusable themes using code through canvas-based dashboard. source
Custom Themes & CSS Styling
Preview
Allow admin users to build and customize themes through LookML or UI settings. source
Custom Themes & CSS Styling
Supports indirectly via extensions and web embedding with CSS and JavaScript for advanced theming. source
Custom Themes & CSS Styling
Preview
Allow users to import JSON-formatted theme files. source
CSS and Themeing
Charts are provided as code and fully-extensible/modifiable, including CSS, theming etc. source
Custom Themes & CSS Styling
Preview
Available natively. source
Custom Themes & CSS Styling
Preview
CSS and custom style available in Domo Bricks. source
Custom Themes & CSS Styling
CSS can be dynamically injected into dashboards using JavaScript. source
Custom Themes & CSS Styling
Preview
Through theme selection, custom font uploads, and URL parameters. source
Dynamic CSS Injection
Preview
Supports both dynamic and static CSS injection, giving users flexibility in applying styles either on the fly or as predefined settings. source
Via Reveal SDK
Preview
Create a custom RevealTheme to define colors and fonts for Reveal SDK UI elements. source
Custom Visualizations
Via Vega-lite
Preview
Supports custom charts via Vega-Lite. source
Via Looker Marketplace
Available through Looker marketplace. source
Via Viz Extensions API
Preview
Rich visualization options. Custom charts are supported with Viz Extensions API. source
Via Power BI Visual SDK
Supported with Power BI Visual SDK, limited native theme customization source
Extensible Charting Components
Fully-extensible charts provided as code, or import your own. source
Custom Visualizations
Requires external tools or programming languages (e.g., Python with libraries like Seaborn or D3.js). source
Via D3 Add-ons
Preview
Supports custom visualizations through an app ecosystem. source
Via Highcharts API
Allow users to customize widgets using Highcharts API. source
Via D3/Recharts Plugins
Available Plugins include Recharts Bar Chart, D3 Candlestick/Graph/Sunburts, Narrative Science Quill, and Frappe Heatmap. source
Luzmo Flex
Preview
Supports custom visualizations library for Luzmo Flex SDK. source
Via Reveal SDK
Preview
Supports flexibility to define custom visualization components. source
Custom Layout
Canvas Dashboard
Through canvas-based dashboard that allows more fluid dashboard design. source
Code-based Customization
LookML Dashboards in Looker allow code-based customization of tile positioning, sizing, and settings. source
Custom Layout
Supports custom dashboard layouts with drag-and-drop, tiled or floating containers, flexible sizing, and Tableau extensions. source
ICustomLayout & IPageLayout
Allows custom layout definition via ICustomLayout and IPageLayout in embed configurations. source
Canvas-based
Builders can drag, drop, resize, add/remove, apply dynamic configuration options. source
Custom Layout
Limited support for custom layout via drag-and-drop interface to arrange charts, tables, and text cards on the dashboard. source
Domo Stories
Domo Stories allow users to create custom layout or use existing templates. source
Custom Layout
Offers limited customization options for its embedded solution using JavaScript and the add-on frameworks. source
Grid System
Preview
Supports custom layouts via a drag-and-drop interface and grid system that allows users to arrange, resize, and customize visual components. source
Luzmo Flex
Allow users to programmatically create custom data products and blend them with your own components. source
Performance & Scalability
Learn more

Tools should ensure reasonable performance, and should scale well with increasing viewers and data volumes.

There are typically 2 methods that affect report performance:

  • Caching: Embedded vendors load data into their own caching layer to speed up serving of reports.
  • Direct Querying: BI tool querying your database/data warehouse directly.
Query Caching
Query Caching
Preview
Stores query results on demand for configurable durations. source
Query Caching
Stores query results and leverages persistent derived tables (PDTs) to precompute and cache aggregated or intermediate query results. source
Query Caching
Store query results in its in-memory data engine and utilizing a query cache on Tableau Server to improve data retrieval speed. source
Query Caching
Supports storing initial query results locally for semantic models in Import mode. source
Aggregated Data Caching
Two configurable caching layers. A request cache and a pre-aggregations cache to enable faster loading source
Query Caching
Caches query results with configurable expiration for embedded dashboards. source
Query Caching
Provides a live cache layer, Adrenaline, an in-memory processing engine that caches data and executes queries directly in memory for real-time analytics. source
Query Caching
Part of Sisense's Data Engine and is an add-on feature. Users have the option of caching their data to either the Redshift Cache or the Snowflake Cache. source
Query Caching
A workbook's TTL controls how long Sigma uses cached query results. If expired, Sigma retrieves cached results, re-queries the warehouse, and updates the workbook when new data is available. source
Query Caching
Query results are cached for a specified time period, during which identical queries are served from the cache. source
Query Caching
Store queried data in an embedded database, retrieve it instantly on cache hits, and only reprocess modified steps in a query pipeline to minimize redundant data requests. source
Query Optimization
Aggregate Awareness
Automatically pick the most optimal aggregated tables per each query for maximal query performance. source
Aggregate Awareness
Automatically pick the most optimal aggregated tables per each query for maximal query performance. source
Hyper Data Engine
Hyper is Tableau's in-memory Data Engine technology optimized for fast data ingests and analytical query processing on large or complex data sets. source
User-defined Aggregation
Supports aggregation tables that cache data at an aggregated level in-memory. Requires users to manually define aggregation rules and mappings. source
User-defined Pre-Aggregations
Supports user-defined pre-aggregations that cache data at an aggregated level. source
Various Methods
Via database indexing, caching query results, and allowing users to write custom SQL for precise and efficient data retrieval. source
Materialized Views
Enables pre-aggregation with Materialized Views, in-memory processing, cross-database joins via Elastic Data Engine, and query performance monitoring. source
Query Optimization
Sigma shows query execution time and performs some client-side calculations for better performance.
Luzmo Warp
Luzmo Warp pulls data into an optimized analytical datastore at regular intervals. Queries are then executed against stored data instead of source database. source
Self-service Report Creation
Learn more

Embed viewers should be able to customize and build their own reports based on a predefined set of data dimensions and metrics.

Viewers should also be able to interact, download, and share custom reports with other embed viewers.

When evaluating:

  • Assess the depth and flexibility of self-serve features like filtering, drill-through, grouping, and visualization options.
  • Look for embedded report builders and assess how easily users can build reports without assistance.
Self-service Exploration
Data Exploration
Let users explore data with filters, drill-downs, drill-throughs, underlying data views, and Ask AI — a conversational analytics feature that enables embedded users to explore data using natural language queries directly within the Embed Portal. source
Data Exploration
Preview
Through pre-built Explores, filters, pivoting, drill-downs, custom dimensions and measures. source
Data Exploration
Preview
Through a drag-and-drop interface, filters, pre-defined parameters, drill-down hierarchies, and natural language queries via Ask Data. source
Self-Service Data Exploration
Preview
Enables analysis with drill-throughs, slicers, filters, and natural language Q&A. source
Drill and Filters
Users can explore pre-built dashboards using filters and drills. source
Data Exploration
Preview
Through an intuitive interface that includes a graphical query builder, interactive dashboards, and a data browser for navigating databases and tables. source
Data Exploration
Preview
Via interactive dashboards, drag-and-drop tools, Beast Mode calculations, dynamic filters, and ad hoc reporting. source
Data Exploration
Preview
Viewers can explore data using filters or choose a drill-down path from a complete list of available fields. source
Data Exploration
Preview
Viewers can drill down, add filters and view underlying metrics. source
Data Exploration
Viewers can sort, add dynamic filter, drill down, and use Luzmo AI to explore data. source
Data Exploration
Preview
Support configurable filter and dynamic filtering. Viewers are allowed to drill down into data. source
Alert & Scheduling
Alert and Scheduling
Condition-based automated alerts and Slack/email scheduling. Embedded users can also self-subscribe to scheduled dashboard email deliveries in PNG, PDF, CSV, and Excel formats via Embed Portal. source
Alert and Scheduling
Preview
Allow users to set data-driven alerts and schedule report deliveries via email, Slack, or webhooks. source
Alert and Scheduling
Preview
Through data-driven alerts for threshold notifications and automated schedules. source
Alert and Scheduling
Preview
Allows users to set up automated alerts, schedule extract refreshes and report deliveries. source
Through own SMTP
Load embeddbale via API and set cron job to send emails via SMTP provider source
Alert and Scheduling
Preview
Enables users to configure notifications for specific data conditions, delivering updates via email or Slack at defined intervals. source
Alert and Scheduling
Preview
Supports conditional alerts based on data values and allows email scheduling for notifications source
Scheduled Export
Preview
Allow users to schedule an export to send only if specific conditions are met. source
Condition-based Alerts
Notify users when a certain threshold in a chart is reached. source
Embedded Report Builder
Embed Portal
Allows developers to embed a mini BI application within your product. Analysts can manage embedded content without engineering involvement. Embed users can explore data, create custom dashboards, and collaborate within their organization with role-based permissions. source
Embedded Report Builder
Preview
Through Embedded Web Authoring feature that enables end-users to create and modify reports within the embedded environment. source
Custom Canvas
Preview
Self-serve feature enables drag, drop, resize, add/remove and dynamic configuration options for builder and end users. source
Embedded Report Builder
Preview
Through Interactive Embedding (Pro and Enterprise plans). source
Embedded Report Builder
Supported with Domo Everywhere source
Embedded Report Builder
Preview
Basic embedded dashboard editing can be granted to editors, with more advanced use cases available through the add-ons. source
Embedding Workbook
Preview
Available by embedding Sigma Workbooks. source
Embedded Dashboard Creator
Preview
The Embedded Dashboard Editor allows end-users to create and modify reports directly within the embedded environment. source
Embedded Dashboard Creator
Preview
Dashboard can be configured to support certain capablities of editing, such as adding filter, adding calculation, and visualizations. source
Security & Compliance
Learn more

Your embedded BI tools should protect your customers' sensitive data and builds trust by meeting industry security standards.

Common security compliance certificates are: SOC2, HIPAA/BAA (for health tech companies), and GDPR.

Compliance
SOC2, BAA, and GDPR compliant
SOC2, HIPPA, and GDPR compliant
SOC2, HIPPA and GDPR compliant
SOC2, HIPPA, and GDPR compliant
GDPR, SOC2 compliant
SOC2, CCPA, and GDPR compliant
HIPAA, SOC2, CCPA, ISO, GDPR compliant
HIPAA, ISO, SOC2 compliant
HIPAA, ISO, SOC2 compliant
SOC2 & GDPR compliant
GDPR, SOC2 compliant
Server Location
Servers in US (San Francisco), Europe (Germany), and APAC (Singapore). source
Multiple locations in US, EU, APAC and Middle East. source
Multiple locations in North America, Europe and APAC source
Multiple locations across the world based on Azure regions. Default based on the region of signup. source
US and EU cloud deployment or On-prem source
Information Not Available
Information Not Available
Information Not Available source
Information Not Available
Multiple locations in US & EU
Information Not Available
Maintainability
Learn more

Should allow the reuse of analytics logic and components across customers to reduce the maintenance burden for developers and product engineers.

Common functionalities to support this are:

  • Semantic layer to allow defining reusable, centralized metrics
  • Ability to define logic using code language (analytics as code)
  • 2-way integration with Git version control
Semantic Modeling Layer
Code-based Semantic Layer
Centralizes business logic in modular, reusable data models, allowing consistent definitions across reports. source
LookML Data Modeling
Preview
Enables defining centralized, modular data logic that can be reused across reports. source
Logical Layer
Preview
Proprietary. Tableau's Logical Layer visually defines relationships and aggregation rules within workbooks or data sources. source
GUI-based Modeling
Preview
Project-focused and workbook-scoped, using visual interfaces and DAX for defining relationships and calculations. Limited global reusability unless datasets are explicitly shared. source
Hosted Cube.js
Embeddable provides a hosted & managed version of Cube or connects to your own. source
Lightweight Modeling Layer
Preview
Provides drag and drop ETL, joining datasets, calculated fields and custom metrics. source
GUI Data Modeling
Preview
Provides drag and drop ETL, joining datasets, calculated fields and custom metrics, with DataFlows offering flexibility for advanced transformations. source
Hybrid Data Modeling
Preview
Supports flexible data modeling with ElastiCube for in-memory analytics, Live models for real-time queries, B2D for cloud data warehousing, and hybrid models combining both for optimized performance. source
Data Models (Beta)
Preview
Sigma's Data Models offer a semantic layer for building reusable metrics and centralizing relationships, metrics, and transformations. source
Not Available
Preview
Support custom aggregation, adding and linking SQL datasets only. source
Analytics as Code
Code-based definition & querying languages (AMQL)
Preview
Define models and dashboards using code, enabling components to be parameterized and reused. source
Code-based definition language (LookML)
Preview
Enables defining centralized, modular data logic that can be reused across reports. source
Supported via TMDL format
Preview
An object model definition syntax for tabular data models at compatibility level 1200 or higher. source
Product not designed to support code-based definition natively. Workaround using Serialization. source
Product not designed to support code-based definition natively. source
Supported via Javascript format
Enables UI customization with JavaScript and the add-on frameworks, allowing developers to script lifecycle events to adjust styles, data, and queries source
Luzmo Flex SDK
Preview
Allows data team to code custom analytics products directly in the app. source
Partially Supported
Dashboard is saved in proprietary format, but its configuration and how it should be rendered in the client, can be coded. source
Version Control
Native Git Version Control
Preview
Support Git version control natively for both dashboards and models. Multi-environment support enables dev/staging/production workflows with Git-synced analytics code across isolated environments. source
Git-based Version Control
Preview
Git-based version control for data models, proprietary dashboard versioning. source
Proprietary Version Control
Preview
Supports version control indirectly by relying on Tableau Server or Tableau Online to maintain revision histories of published workbooks. source
Proprietary Version Control
No native Git integration. But new text-based format (TMDL) makes it easy for developers to set up manual integration with Git version control. source
Version History
Chart definitions in Git, dashboard versions in-builder, deployment versions in Git and available via API. source
Proprietary Version Control
Preview
Proprietary. Allows one-way Git-based version control through Serialization, available starting with the Pro Plan. source
Proprietary Version Control
Proprietary. Pro-code Editor and Card Details supports non-git based version control. source
Git-based Version Control
Preview
Git integration in Sisense allows for version control of assets through JSON-based file representations. source
Version Tagging
Preview
Proprietary version control. Allows users to manage, control, and organize multiple iterations of workbooks via Version Tagging. source
Version History
Non-Git based version control. Support publishing and restoring dashboards through version history. source
Limited Version Control
Embedded dashboard configurations can be coded and stored in version control system like Git. source

How To Choose The Best Embedded BI Tools: Our Evaluation Criteria

We’ll provide a detailed explanation of each evaluation criterion, including subtle nuances you might have overlooked in the comparison table.

Author's Note: When looking into popular embedded BI tools, we learned that most vendors offer similar features and check the same boxes. While many BI solutions meet the core criteria to some extent, the real difference lies in the details. For instance, most BI tools claim to support embedded analytics, but does that merely mean basic embedding, or do they also provide advanced features like dynamic data sources, embedded report builder, or custom look and feel? It's important to assess the depth of each capability rather than just its presence (hence the comparison table above).

1. Embedding Methods

Embedding methods affect the customizability of your embedded apps. Typically with higher customization, the tradeoff is higher development effort.

Common embedding methods are:

  • iframe: Embeds a pre-built dashboard or report into your app using an HTML iframe tag.
  • Web Components: Embeds analytics using reusable HTML-based components that work across frameworks and libraries.
  • API integration: Uses APIs to fetch and render data dynamically, allowing custom-built dashboards within your app.
  • SDK: Provides a software development kit (SDK), often in a specific programming language or framework (e.g., React SDK), to integrate and customize analytics.

Embedding methods affect the customizability of your embedded apps. Typically with higher customization, the tradeoff is higher development effort. You should evaluate embedding approaches (and embedded analytics vendors) based on your app's architecture, required level of customization, and available development resources.

Method Best For Potential Limitations
iFrame Quick, simple embedding needs Limited customization, slower performance
SDK Feature-rich, tighter integration Complexity, dependency on vendor updates
API Full control, seamless experience High development effort and maintenance
Web Components Reusable, and encapsulated Moderate effort

2. Pricing Structure

Most embedded BI tools offer one of the following pricing structures:

  • Seat-based pricing: Pricing by embed viewers
  • Platform pricing: One fixed price (usually quoted and negotiated) for unlimited viewers
  • Usage-based pricing: Pricing by some usage metric like report runs or active sessions

Additionally, there might be pricing based on feature tiers, and some vendors may offer discounted pricing for your POC period. When evaluating embedded BI tools, consider those with pricing that meets these criteria:

  • Easy to start with when doing experimental POC
  • Not becoming prohibitively expensive as more users onboard.

3. Look and Feel

Your embedded BI tools should allow developers to maintain a branding consistency, deliver customized dashboards, and cater to diverse visualization needs. When evaluating, look into the level of customization for colors, fonts, and layout. Assess the variety of chart types and their customizability.

4. Performance

Tools should ensure reasonable performance, and should scale well with increasing viewers and data volumes. There are typically 2 methods that affect report performance:

  • Caching: Embedded vendors load data into their own caching layer to speed up serving of reports.
  • Direct Querying: BI tool querying your database/data warehouse directly.

5. Embedded Report Builder

Embed viewers should be able to customize and build their own reports based on a predefined set of data dimensions and metrics. Viewers should also be able to interact, download, and share custom reports with other embedded viewers.

When evaluating embedded bi tools, you should:

  • Assess the depth and flexibility of self-serve features like filtering, drill-through, drill-down, grouping, and visualization options.
  • Look for embedded report builders and assess how easily users can build reports within the embedded environment. The report building UI should be intuitive enough for non-technical users, while still offering sufficient flexibility for power users.
  • Check for intra-org dashboard sharing capabilities. Admins should control who can view, edit, or manage dashboards, restrict visibility by user roles (e.g., Viewer, Analyst, Admin), and limit sharing links to specific teams or departments.
  • Evaluate whether the tool offers AI-powered conversational analytics that allows embedded users to explore data using natural language, reducing the barrier for non-technical users.

6. Security and Compliance

Your embedded BI tool Should protect your customers’ sensitive data and build trust by meeting industry security standards. Common security compliance certificates are:

  • SOC2: Ensures systems are designed to protect data privacy and security, fostering trust in your service.
  • HIPAA/BAA: Required for health tech companies, this ensures compliance with healthcare data protection standards.
  • GDPR: Protects personal data for EU users, ensuring compliance with strict privacy regulations.

7. Permission & User Access Control

Embedded analytics tools should ensure each customer can only see their own data and prevent unauthorized modifications. This is called multi-tenancy. Most embedded BI tools support the basic version of this capability.

When evaluating, look for:

  • Column-level access control: This allows administrators to restrict access to specific columns within a dataset based on a user’s role or permissions. For example, a sales team might see only aggregated revenue data, while the finance team gets access to granular transaction-level details. This fine-grained control ensures data privacy and relevance at all levels.
  • Dynamic data sources: This feature points charts to your clients’ respective data sources dynamically to serve similar needs across multiple clients without duplications.

Look into permission levels (e.g., column-level access, row-level access, passsword-protected sharing) and ensure permission settings are intuitive.

8. Maintainability

We think embedded BI should allow the reuse of analytics logic and components across customers to reduce the maintenance burden for developers and product engineers. Common functionalities to support this are:

  • Semantic layer to allow engineers to define reusable, centralized metrics.
  • The ability to define logic, metrics, and dashboards using code language (analytics as code).
  • 2-way integration with Git version control.
  • Multi-environment support (dev/staging/production) for safe testing of analytics changes before deploying to production.


Community Discussions

Discover what other practitioners are discussing about this topic.

r/BusinessIntelligence
Posted on Feb 2025 View source
Best embedded BI analytics tools
We're a b2b SaaS application focused on finance/accounting. Looking for an embedded analytics solution to do our front end data viz. All of our data is stored in mySQL hosted on Amazon RDS.

Demoed Sigma today and it looked very comprehensive but I'll of course take it with a grain of salt since they seemed to have the demo very well scripted.

Also looked into Explo. Not as friendly of a UI IMO but overall seemed like it was a similar solution. The one thing I like about Sigma over Explo is that you can more easily manipulate data where in Explo you need to be good with SQL.
cybr0_ Feb 2025

I would recommend Looker. The Looker Elite license allows full embedding and custom visualizations into any existing software, website, app, etc. Essentially you can whitelabel Looker into your existing front end app/site/ etc.

If you just want internal analytics, dashboards and visualizations you can use Looker Elite for internal use.

Tedx-005 March 2025

Holistics. Unique code-based approach to embedded dashboards which lets us do a ton of front end customizations while keeping the engineering workflow our team is already comfortable with.

There’s a bit of a learning curve, but it saves us a ridiculous amount of time on maintaining dashboards.

r/BusinessIntelligence
Posted on Oct 2022 View source
Best BI tools for Embedded Analytics
What is the best BI for embedded analytics? The answer is probably subjective, but I'm curious to know what tool I'd need to pick if a company is building customer facing embedded dashboards.
MrPeeps28 Oct 2022

This is an interesting topic with no straightforward answer. There are a lot of factors involved with a decision like this:

• Where does your data live? If you use Google cloud services, you may get better deals/have an easier time using a Google BI product, etc.
• What OS do you and your company primarily use? If most people use macOS, then PowerBI is not a good option for you.
• What is your budget?
• What level of devops and data engineering support will you have?

There are open source tools that work well, but the setup and support might require a lot more engineering on your end. PowerBI is popular but a pain to use on macOS. Tableau/Looker/etc offer user control and embedded functionality built into their software, but the cost of user licenses can get very expensive depending on how many customers you have.

InitiativeOk6728 Sep 2024

You might want to take a look at Holistics.io. It's a cloud-hosted, SQL-first BI platform with strong support for version control (Git) and a software dev workflow (CI/CD, dev/prod environments). The platform is highly programmable, and we offer pixel-perfect dashboards for precise reporting.

We also have usage-based pricing (not user-based) and built-in email/Slack report scheduling. If you're considering alternatives to PBI or Qlik Sense, Holistics could be a solid fit for embedded analytics.

Check out the playground: https://hooli.getholistics.com/

r/BusinessIntelligence
Posted on Nov 2024 View source
Which embedded BI platforms?

Hi, we'd like to offer interactive dashboards for our customers. Each project will be quite unique, we need a solution that allows us to

Show more
jessillions Nov 2024

Metabase does all the things you list (I work here) www.metabase.com/product/embedded-analytics

Based on your requirements and the approx. number of clients needing access, I'd say <$10k is very realistic.

We just recently added an option to use Metabase with built-in storage, so you can also continue working with your data in excel.

r/BusinessIntelligence
Posted on Feb 2022 View source
Which is the best embedded analytics platform for multi single-tenant databases?

Hi all, I'm currently researching for an embedded BI tool for my company use case. We need to provide user-facing analytics to our customers (OOTB dashboards + self-serving capabilities).

Show more
trafalger Feb 2022

Hello! I'm a domo consultant and I have a client with an extremely similar use case - they're a software company who embeds Domo into their product and gives their customers more reporting using an embedded Domo. They sound extremely similar, they don't have a giant team but do most of the work themselves but reach out to us when they have questions. Only downside is the data refresh depending on how large/complex your data is, 15 mins is the standard refresh time. Happy to setup a quick phone call if you want to know more!

r/BusinessIntelligence
Posted on Apr 2024 View source
Qlik for embedded analytics

I searched far and wide but found nothing. I know how most people feel about Qlik, but what about using it for customer-facing analytics?

Show more
InitiativeOk6728 Sep 2024

Totally get your interest in Qlik for embedded analytics, but if you're open to alternatives, I'd suggest checking out Holistics.io (I work here).
Easy Embedding: You can embed interactive, pixel-perfect dashboards into your application with just a few lines of code. It's designed for a quick setup, usually taking only 30 minutes to an hour.
User Experience: Users can drill down into data and perform ad-hoc analysis, giving them more control and insights. Additionally, our unique canvas layout allows you to create beautiful, customized dashboards that match your application’s look and feel.
Pricing: We offer usage-based pricing, which can be more cost-effective compared to flat fees or consumption-based models, especially as you scale. You get unlimited users and only pay based on consumption.
Check out the playground and experience it for yourself: https://hooli.getholistics.com/

r/BusinessIntelligence
Posted on Oct 2021 View source
Embedded analytics software for the modern data stack

tl;dr: Questions: Which providers would you recommend / what is your experience with them and does it make sense to combine the BI tool with the embedded analytics solution?

Show more
nvqh Sep 2024

Probably late to the game, but you can check out Holistics.io (I work here).

• Version control with Git. Support software development process (CI/CD, dev prod environment, etc)

• Nice visualizations and flexible dashboarding

• Self service analytics

• Entire platform very programmable, you can do programming stuff with it

• Cloud-hosted

• Usage-based pricing instead of user-based.

• Email/Slack report schedules

r/tableau
Posted on Apr 2023 View source
Tableau embedded analytics cost

My goal is to embed a tableau visualization I made from my tableau server onto my website and allow anyone who comes to my site to be able to view it. I have a tableau server creator's license and when I try to add the embed now, it works perfectly for me, but for everyone else, it wants a password to be able to view it.

Show more
86AMR Apr 2023

Tableau recently introduced a consumption-based licensing model for embedded analytics that is meant for external-facing use cases. I think this is what you need. If you are looking for something to truly be free then you will need to look at some of the open-source viz tools that are out there.

https://help.tableau.com/current/online/en-us/licenseproductkeys.htm

getdbt.slack.com: #bi-tools-general
Posted on Sep 2024 View source
This Slack community is not public. Register here and read the comments.
A.
hi all! curious to know what embedded analytics platforms others are currently using is it good and would you recommend it? looking to implement an embedded platform for 1,000-2,000 users would really appreciate hearing thoughts/opinions from people who are using the software rather than vendor calls if possible :sweat_smile: thanks!
S. R. Sep 2024

I'm using Metabase for embedded analytics and it's been great. It's easy to set up and has a lot of features that make it a good choice.

getdbt.slack.com: #bi-tools-general
Posted on Aug 2023 View source
This Slack community is not public. Register here and read the comments.
M.
Are there any embedded BI tools people can recommend with white label embedding at a low cost?
Jack L. Aug 2023

We have tried quite a few tools for this. In production used Tableau but ran into issues: performance, dev complexity (write in desktop, not actual code!) even security bugs (leaking other customer data in filter choices!). Now we do double approach: in parallel implement prototypes with Quicksights, and for real average end-user use dont relay on any ready BI, but build "pixel perfect UX" in code using lower level UX dev (react) components. There are opensource ones, and we have created own inhouse set on top of these. One key learning is that the BI drill-downs and other fancy things are just too complex for embedded use cases in case of beginner and average users. Advanced users anyway dont want any UX, just "can i download my data" so they will use their looker/tableau/dwh stack or whatever.

r/BusinessIntelligence
Posted on Feb 2019 View source
Looker vs Sisense for embedded analytics?

Hey all, looking for some insight from those with experience of Sisense and Looker specifically in the world of embeddeding & monetizing within an enterprise web application. Here are some key things I’m looking for:

Show more
GeneralDouglasMac Feb 2019

Of the two: Sisense has the most functionality in multi-tenancy, row level security, and embedding. It is a bit dull on it's standard package but function over form there. Another suggestion I would consider (if you're asking) is Tibco Spotfire. Row level security, excellent embedding and server, the visuals are nothing to sneeze at at first but if you enable the D3.JS repository boy are the doors thrown wide open! It has about as capable GIS capabilities as any tool I've yet to toy with. I would NOT suggest DOMO. It has fallen by the wayside in support, feature matching, and costs compared to every other tool out there.

r/BusinessIntelligence
Posted on December 2023 View source
Embeddable BI? Experts help me out

Hi all, I build and run a SaaS company. My customers want to analyze their data. I've built some charts for the most common analysis, but ideally I let the users build and manage their own visualizations and BI views. Does anyone have any recommended tools that might fit:

Show more
RomanSingele November 2023

Power BI Embedded with the A SKU (pay as you go) might be for you. You can scale up/down and even pause if you don't need it 24/7. The API let you do pretty much everything and you can play around with it in the playground.

r/BusinessIntelligence
Posted on April 2024 View source
Help choosing a BI platform

Hi! My company is exploring a BI platform, ultimately to be embedded and geared toward external users.
The background is we have a product that generates a lot of data and allows users to explore it in a very specific way (think interactive video content based on an AI/computer vision pipeline on video) but there is no way for users to explore aggregate results (they can interact with particular videos but not see how many times X happened for example over a month worth of video)

Show more
burdenedwithpoipous April 2024

I don’t think this is asking for “a lot of free work”. This is very common and OP is smart to have realized, at least realized there’s some potential value, to buying over building. The most common, is why get in the business of maintaining the analytics, as an almost entire new product line, when your engineers are building your core product and so many vendors do BI well?

We went through this, and here is what we learned:

• never used Looker. But the LookML niche skillset and lack of resources in the market was a deal breaker for us.

• PowerBI was a cheap alternative to start. Not to different from LookML, the DAX become a bit unwelcoming but it worked for 100 users. When you scale, the feedback and requests become way more and you raised the important point of a potential future where you’ll let your customers be more self serving?

• we then turned to Tableau. While the price point was higher, it’s no doubt the easiest to use BI software. The talent market is massive, we were able to iterate quicker, and we have an upsell offering of self service analytics where we can still govern and control the data. Which is our IP. Really helped us serve more customers without bottlenecking our engineers.

You’ll have to explore the PowerBI to Big Query connection yourself. Not sure how that’s materialized recently considering the Google / MSFT competition and MSFT seems to be pushing Fabric really hard

r/BusinessIntelligence
Posted on June 2021 View source
Free / open source or affordable single sign-on embedded BI tools?

Does anybody know of an affordable solution for embedded analytics that can be authenticated through your own application via the URL in an iframe or in some way where I can use embedded analytics and only have the data linked to the current logged in app user shown on the embed?

Show more
Grovbolle June 2021

Metabase perhaps or Apache Superset

r/BusinessIntelligence
Posted on July 2020 View source
Finding hard to zero in on the right platform for embedded analytics. Which of the following would you recommend?

We are using tableau now for embedded analytics, to share with our customers. We found the following issues:

Show more
Financial_Forky July 2020

I'm a Power BI guy. I interact with Tableau reports in our organization, but I've never used it to build one. While I like Power BI because it's what I know and am good at, both platforms should be able to handle 100+ million rows of data. Most of the modeling I do is on tables ranging from a few million up to 80 million rows, although I know Power BI is used successfully on data sets over 1 billion rows, but I suspect Tableau can, as well.

However, when you get to data sets of that size, you need to put a lot of thought into how you build your model. Are you following good star schema principles? Are you writing highly efficient measures and really understand the nuances of how different functions work? Sloppy code will work just fine on a 10,000 row table, but can grind to a halt at 10's or 100's of millions of rows.

My suspicion is that your performance issues aren't Tableau's fault, but rather just an indication of a sub-optimal schema and report design. It's entirely possible that a different technology may "fix" these problems for you just by the nature of how it is designed, but it could introduce new issues, as well.

I'm not specifically advocating that you switch to Power BI; I'm just suggesting that before you drop Tableau, you confirm that your performance bottleneck is Tableau itself, and not just your level of understanding of Tableau.

locallyoptimistic.slack.com: #discussion
Posted on Sep 2023 View source
This Slack community is not public. Register here and read the comments.
Katie B.
What are folks' favorite tools for building external-facing dashboards?
Dylan W. Sep 2023

If this is "whitelabel embeds" vs publicly accessible, I've found all the "name brand" BI tools do this.

Honestly, the decision criteria for choosing are basically the same as a BI tool (SQL vs modeling, pricing, viz options).

The additional criteria being

• How much does customizability of branding matter to you

• How does their auth/sso/permissioning lifecycle work, and can your dev team handle it?

I'm using Metabase for embedded analytics and it's been great. It's easy to set up and has a lot of features that make it a good choice for embedded data analytics.

getdbt.slack.com: #bi-tools-general
Posted on Aug 2023 View source
This Slack community is not public. Register here and read the comments.
Stephen E.
Are there any BI tools that do embedded analytics in mobile apps?
Lee August 2023

Tableau used to / still has a framework with examples embedding in mobile apps, but as above its just a web element.

There are nuances to embedding for touch devices, the BI tool has to cater for the fact that you're not using a mouse to interact so actions like click and drag or right click need to be considered by the BI tool.

11 Best Embedded BI Tools: An Overview

Disclaimer: This section is written with a few biases and preferences.

Embedded business intelligence and data analytics are fields that have been around for over 50 years, so clearly there are multiple approaches to designing embedded BI software.

Everyone will have their own preferences and biases. We do as well. Here are the biases that have shaped how we wrote this section:

  • Embedded BI should be easy to maintain programmatically. A poorly maintained BI environment kills user trust and buries BI teams in admin tasks. While many BI tools make it easy to build reports, not many of them design their software with BI maintainability in mind.
  • Embedded BI should be reusable. Tweaking analytics for every customer slows you down. Your BI tools should support reusable chart components so you can create similar dashboards across tenants without starting from scratch.

To keep things consistent and enjoyable, we’ll assume you’re on board with these biases for this section. That said, we’re open to feedback! If you have any thoughts, share them with us using this form.

For a more comprehensive list of all embedded BI and analytics tools, check out this article.

1. Holistics

Holistics is a BI platform that helps data teams set up self-service BIs that are reliable and easy to maintain. It offers a code-based semantic layer for managing analytics logic and a drag-and-drop interface for data exploration.

What makes Holistics different, compared to other embedded BI tools, is its programmable BI approach. For Product Engineers, this approach meant they could build a custom reporting experience and integrate it into the product without compromising software development best practices.


Besides embedded analytics, this approach also brings several unique capabilities:

  • Analytics as code: Every component of the analytics logic, from data models to dashboards, can be described as code, and versioned in Git, allowing for full programmatic control and customization. This is complemented by user-friendly interfaces for less technical users.
  • Fully customizable visualization and dashboard: A code-based canvas dashboard experience that provides users with complete control over the layout, styling, and interactions of their visualizations and dashboards.
  • Developer-first experience: Holistics provides a powerful IDE-like environment, enabling analysts to work with analytics code with ease, leveraging features like auto-completion, syntax highlighting, and debugging tools.
  • Reusable BI Components: All BI components, from visualizations and dashboards to data models and metrics, can be parameterized and reused across the organization, fostering consistency and efficiency.
  • Robust CI/CD and extensive API support enable powerful integration and automation that streamline BI operations while maintaining governance and consistency
  • Ask AI (Conversational Analytics): Embedded users can explore data using natural language questions directly within the Embed Portal, with automatic enforcement of data permissions and row-level security.
  • Email Subscriptions: Embedded users can self-subscribe to scheduled dashboard email deliveries in PNG, PDF, CSV, and Excel formats, with admin-level oversight and control.
  • Dynamic Database Routing: Dynamically connect embedded dashboards to different databases or schemas per customer/tenant at runtime, enabling multi-tenant architectures without duplicating analytics logic.

Pricing: Holistics’s embedded analytics solution starts at $800/month and comes with unlimited viewersunlimited reports created, and all functionalities included.

2. Tableau

Tableau is well-known for its powerful visualization capabilities, and its embedded analytics platform offers the same high-quality visuals people expect.

Sample Embedded Dashboard in Tableau

Notable Features:

  • Robust Embedding API: Integrates Tableau visualizations into applications with a REST API for user and content management.
  • Outstanding Visualizations: Converts complex datasets into interactive, visually stunning dashboards.
  • Active Community: Offers a supportive environment with AMAs, forums, and expert interactions.

Potential Limitations:

  • Proprietary Version Control: Tableau uses its own proprietary file formats - so there’s Git-based code version control/change process management. One person editing locally and pushing up can overwrite everyone else, making it difficult for a team to manage.
  • No Centralized Metric Repository: With Tableau, it’s easy to end up recreating the same metrics with different calculations in different places. As the number of reports grows, metric definitions might become more disparate and inconsistent, making it difficult for the data team to maintain accuracy across multiple reports.

3. Power BI Embedded

Power BI’s embedded analytics is rich in functionalities, allowing customers to lodge dashboards and reports into their existing applications. For enterprise companies that are already hooked to the Microsoft ecosystem, PowerBI's embedded analytics solution is a natural choice.

Sample Embedded Dashboard in Power BI Embedded

Notable Features:

  • Seamless Microsoft Integration: Power BI Embedded Analytics is part of the Power BI suite and integrates smoothly with other Microsoft products, making it an excellent choice for organizations already using Microsoft tools.
  • Advanced Calculations with Dax: Power BI's DAX (Data Analysis Expressions) enables advanced calculations, time intelligence, and custom measures for dynamic, interactive reports. It’s optimized for large datasets, ensuring high performance while maintaining flexibility and consistency in analytics.
  • Power BI’s Copilot: Power BI Copilot uses AI to assist users in building reports, generating visuals, and uncovering insights through natural language prompts, making it easier for users to explore and understand their data.

Potential Limitations:

  • Dependency on Microsoft Ecosystem: While it integrates well with Microsoft products, its value may be diminished for organizations using non-Microsoft technologies or requiring more advanced customization options.
  • No Git Version Control: PowerBI’s workflow is not designed to have code checked into Git repository, making it difficult to manage changes, perform code branching, and maintain the accuracy of analytics logic.

4. Looker

Similar to Holistics, Looker has a code-based modeling layer with self-service data exploration.

Looker's embedded platform offers all of its core features, including:

  • LookML’s Modeling Layer: LookML (Looker Modeling Language) is the language that is used in Looker to create semantic data models. You can use LookML to describe dimensions, aggregates, calculations, and data relationships in your SQL database. LookML allows BI teams to centralize metric definitions, and ensures consistent, reusable datasets.
  • Data Models as Code: Looker allows data models to be defined as code and versioned via Git, facilitating reliable management, collaboration, and deployment of data models.

Sample Dashboard in Looker Embedded


Looker Limitations:

  • Steeper Learning Curve: Looker’s extensive features and customization options come with a steeper learning curve, which may be challenging for organizations without advanced data expertise.
  • High upfront cost: Looker's high upfront cost might make it prohibitive for smaller organizations to scale their embedded analytics access.
  • Limited Visual Customization Options: While Looker provides extensive options for customization, its out-of-the-box visuals are somewhat limited. You’ll need to invest time into designing your embedded visualizations to ensure they meet your specific aesthetic and user experience requirements.

5. Embeddable

Unlike other BI tools in this list which offer both embedded and internal analytics, Embeddable is purpose-built for product engineering teams that want to deliver native, customer-facing dashboards inside their SaaS applications. Embeddable provides intuitive, compatible and flexible developer tools to create fully-integrated analytics experiences that match the product’s look, feel, and performance expectations.

Sample Dashboard in Embeddable

Notable Features:

  • Feels native in your app: charts are fully customisable and extensible in code; and embedded through secure, lightweight embeds that render as part of your application, iframe-free. Combined, this ensures a seamless, fully native UI/UX that blends naturally with the product’s frontend.
  • Excellent Developer experience: Embeddable provides SDKs, APIs, Git-based version control, and CI/CD compatibility, enabling teams to manage dashboards just like any other part of the application. This means faster iterations, reproducible environments, and cleaner deployment management.
  • Highly Performant at Scale: With multi-layer caching and a high-performance data service, dashboards load in milliseconds and scale effortlessly, while maintaining consistent speed and reliability.
  • Built-In End-User Features: Embeddable includes end-user capabilities like localization, export options, drilldowns, and self-serve dashboards, empowering customers to explore and personalize analytics without adding engineering overhead.

Potential Limitations:

  • Requires Frontend Development for Advanced Customization: While Embeddable provides a no-code dashboard builder, highly bespoke visualizations benefit from developer input; a trade-off for maintaining total design freedom.
  • Standalone embedded analytics solution (no internal BI): If you’re looking specifically for one tool to serve both internal BI and customer-facing analytics needs, Embeddable takes the position that these two distinct use cases require a distinct solution and approach - it focuses only on customer-facing use case.

6. Luzmo

Luzmo is an embedded analytics platform that puts a strong emphasis on elegant visualization and an API-first embedding approach.

Notable Features:

  • Luzmo IQ: Luzmo leverages AI-driven tools to provide insightful recommendations and let embedded viewers get answers to their data questions using natural language.
  • Embedded Dashboard Editor: Luzmo enables embedded viewers to customize dashboards directly from a template, allowing them to tailor charts, layouts, filters, and visualizations to meet specific needs.
  • Luzmo Flex: Luzmo Flex is a data visualization software development kit (SDK) designed for developers to create custom data products directly within their applications.

Sample Embedded Dashboard in Luzmo

Luzmo's Limitations:

  • Feature Depth: As Luzmo is built specifically for embedded analytics, it lacks the robust data modeling, complex analytical operations, and integration options offered by dual BI tools like Tableau or Looker. Organizations needing a dual-purpose tool for both internal and customer-facing analytics might find themselves relying on additional platforms to fill the gaps.
  • Non-Git-Based Version Control: The platform uses a non-Git version control system called Version History. While it tracks changes and allows reverts, it lacks Git’s advanced features, which might be a hassle for product engineers used to Git workflows.

7. Sigma Computing

Sigma Computing is a data analytics platform with a spreadsheet-like interface, offering embedded analytics solutions beside its core BI functionalities.

Sample Embedded Dashboard in Sigma Comuting

Notable Features:

  • Spreadsheet-Like Interface: Sigma Computing features an intuitive, spreadsheet-like interface, making it accessible for users familiar with Excel and easing the transition to advanced analytics.
  • Embedded Data Exploration: The platform allows users to explore data dynamically, perform ad-hoc analyses, and drill down into metrics directly within the embedded environment.
  • Granular Role-Based Access Controls: Sigma provides detailed user permissions with role-based access controls, supporting both single and multi-tenant environments. This ensures precise management of user access and dynamic role switching.

Limitations:

  • Customization Complexity: While Sigma allows for customization of the user interface and theme, advanced customization may require additional effort compared to other platforms with built-in features.
  • No Git-based Version Control: Sigma Computing doesn’t offer native "analytics as code" or direct Git version control integration. Even though Version Tagging is available to manage workbook versions proprietarily, the lack of Git’s branching, merging, and change tracking can make it harder to maintain analytics workflows.

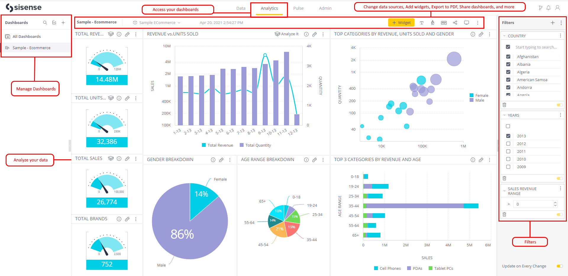
8. Sisense

If you've been on the lookout for embedded analytics platforms, Sisense is a name you’ve probably come across. This is well-deserved as they've put a lot of thought into multi-tenancy and slicing data on different levels for access control.

Notable Features:

  • AI-Powered Analytics: The platform includes AI and machine learning features that provide predictive analytics and uncover hidden trends.
  • Efficient Data Processing: Sisense’s Elastic Data Engine is designed to handle large, complex datasets from multiple sources, making it ideal for organizations with significant data processing needs.
  • Customizable Embedding: Sisense offers robust embedding options with a fully customizable API and Compose SDK, allowing developers to tailor the look and feel of dashboards to match their in-app branding and user experience.



Potential Limitations:

  • Higher Cost: Sisense’s pricing model can be expensive, particularly for larger deployments or highly customized solutions. Sisense pricing starts from $21K per year.
  • Focus Shift to Embedded Analytics: Sisense’s transition from a code-first visualization tool to an embedded analytics platform has reduced its focus on SQL-first capabilities and internal BI tools. This shift has made it less suitable for users who prioritize reusable, standardized models for internal analytics and reporting.
  • Limited maintainability: Sisense lacks built-in features for managing analytics as code in a programmatic and version-controlled manner. Unlike tools that let you define metrics, models, or analytics entirely as code for reuse and a single source of truth, Sisense primarily operates through its GUI and embedded workflows.

9. Metabase

Metabase is an open-source BI tools, suitable for SMEs who want to quickly build embedded analytics or customer-facing data products into their applications.

Notable Features:

  • User-Friendly Interface: Metabase is known for its intuitive, easy-to-use interface, making it accessible for embedded viewers to create and explore dashboards.
  • Quick Setup: Metabase is straightforward to embed, and supports both iframe and API embedding.
  • Powerful Query Builder: The platform includes a robust query builder that simplifies data exploration.

Sample Embedded Dashboard in Metabase

Potential Limitations:

  • Limited Visualization Features: The platform struggles with displaying charts that have a lot of series, making it less suitable for visualizing complex or high-dimensional data.
  • No Code-based Version Control: Metabase lacks 2-way Git-based version control, making it difficult to track changes or roll back updates. This can lead to inconsistencies and errors that undermine trust in the analytics environment.

Read more: Metabase Pros, Cons and Best Alternatives

10. Domo

When it comes to embedded analytics, one platform that's often mentioned is Domo. Domo is a feature-rich BI tool built for teams that need seamless embedded analytics and advanced data visualizations

Notable Features:

  • Comprehensive Data Integration: Domo stands out for its ability to easily connect with over 1,000 data sources, ranging from cloud-based applications to on-premise systems.
  • Collaboration Features: With built-in collaboration tools, Domo makes it easy for teams to share insights, comment on dashboards, and work together in real-time.
  • Mobile-First Analytics: Strong support for mobile analytics, enabling users to access dashboards, reports, and insights on the go through its mobile app.


Potential Limitations:

  • High Cost: While Domo offers extensive features and ease of use, it comes at a higher price point compared to other tools. The pricing structure can also become complex as your needs grow, especially with additional users or data sources.
  • Limited Customization for Developers: Developers might find its customization options more restrictive compared to more developer-friendly platforms like Looker or Holistics, which offer analytics as code capabilities. This can limit the flexibility needed for advanced custom analytics solutions.

11. Reveal BI

Reveal BI is an embedded analytics SDK designed primarily for .NET and Java developers who want to integrate analytics directly into their applications.

Notable Features:

  • SDK-First Approach: Reveal provides native SDKs for .NET, Java, and JavaScript (including React and Angular wrappers), allowing deep integration with existing application codebases.
  • Self-Service Dashboard Creation: Embedded users can create and edit dashboards with configurable permissions for adding filters, calculations, and visualizations.
  • Custom Visualizations: Developers can define custom visualization components through the Reveal SDK for tailored reporting experiences.

Potential Limitations:

  • No iFrame or Public Embedding: Reveal does not support traditional iFrame embedding or public link sharing, limiting deployment options for teams that prefer simpler embedding methods.
  • Limited Ecosystem: Compared to larger platforms like Tableau or Power BI, Reveal has a smaller community and fewer third-party integrations.
  • No Semantic Modeling Layer: Reveal lacks a built-in data modeling layer, which may require more manual work to maintain consistent business logic across dashboards.

Frequently Asked Questions

Metabase and Holistics offer pricing plans with unlimited viewers.

Holistics starts at $800/month with full functionality included, while Metabase starts at $500/month with 10 users.
Looker (with LookML) and Holistics (via AMQL) both offer semantic modeling, Git-based version control, and CI/CD integration, ideal for teams that treat analytics as code.
Explo and Luzmo specialize in white-labeled dashboards with no-code interfaces. They’re designed for product teams who need customer-facing dashboards without internal analytics complexity.
Yes. Holistics (via Embed Portal), Tableau (via Embedded Web Authoring), Metabase (Pro plan), Domo (via Domo Everywhere), and Luzmo (via Embedded Dashboard Editor) all allow users to create or modify embedded dashboards. Holistics also offers Ask AI, enabling embedded users to explore data using natural language queries.
Holistics, Sigma, and Sisense allow for tenant-specific database routing and dynamic warehouse switching, useful for multi-tenant SaaS platforms.
White-labeled analytics tools let you fully rebrand and embed dashboards in your product as if you built the analytics yourself like custom logos, fonts, domain masking, and UI control included. They're optimized for external users, typically customers.

By contrast, embedded analytics broadly refers to inserting dashboards or reports into another application via iFrames or SDKs—but not all tools allow for full white-labeling.

Among the tools we've reviewed:
  • Explo and Luzmo are purpose-built for white-labeled, customer-facing analytics. They prioritize tenant isolation, design flexibility, and simplified deployment without internal BI features.
  • Looker, Power BI, or Metabase offer strong embedded features but require more engineering work to approximate a white-labeled experience and may retain vendor UI elements.
  • Tools like Holistics and Sigma sit in the middle, offering both out-of-the-box white-labeling and embedded analytics.
Yes. Holistics offers Ask AI, which enables embedded users to explore data using natural language questions directly within the Embed Portal. Luzmo offers Luzmo IQ for AI-driven data exploration. Power BI has Copilot for natural language report building. Sigma and Tableau also offer natural language query features, though their availability in embedded contexts varies.